All-in-one APM solution
-
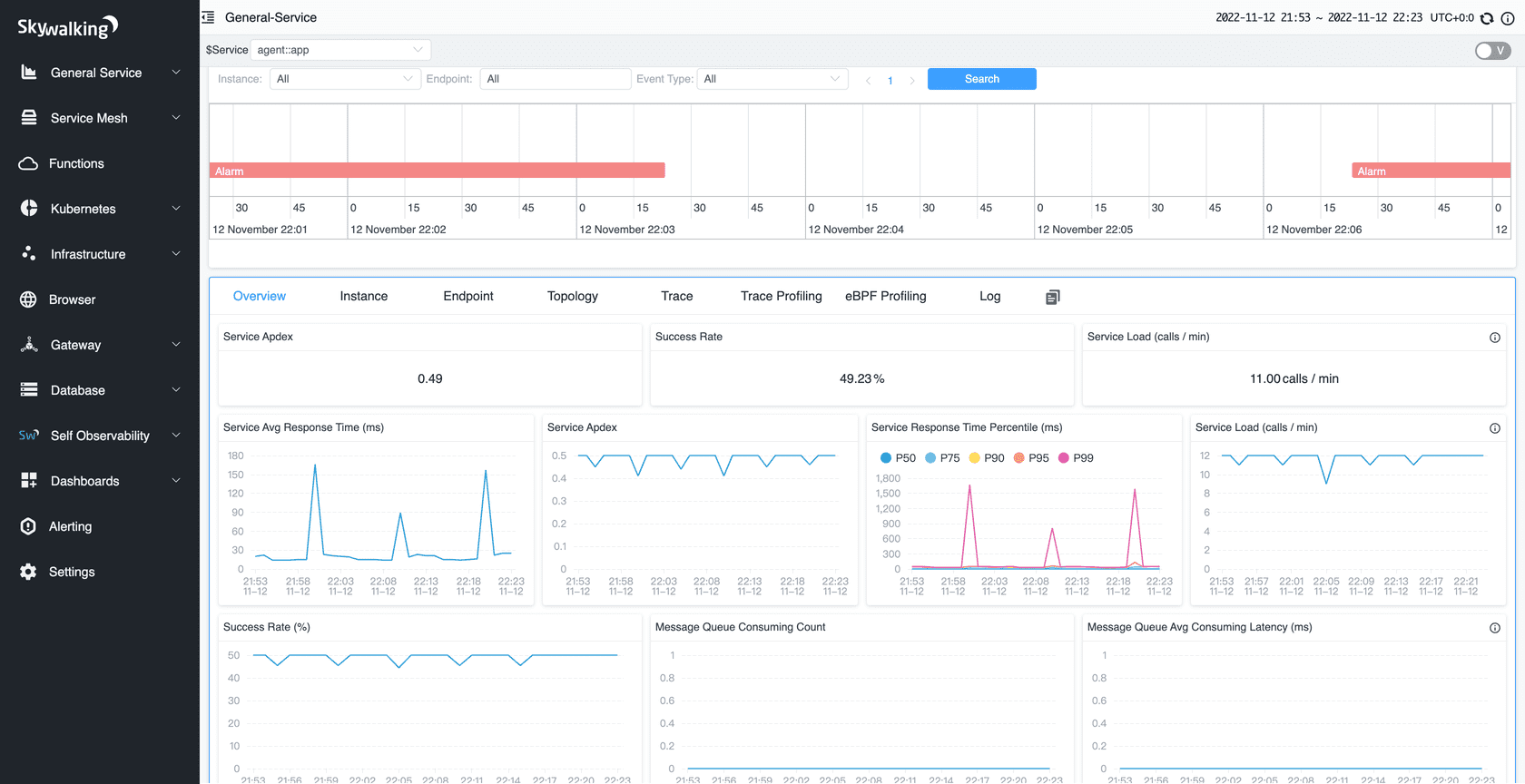
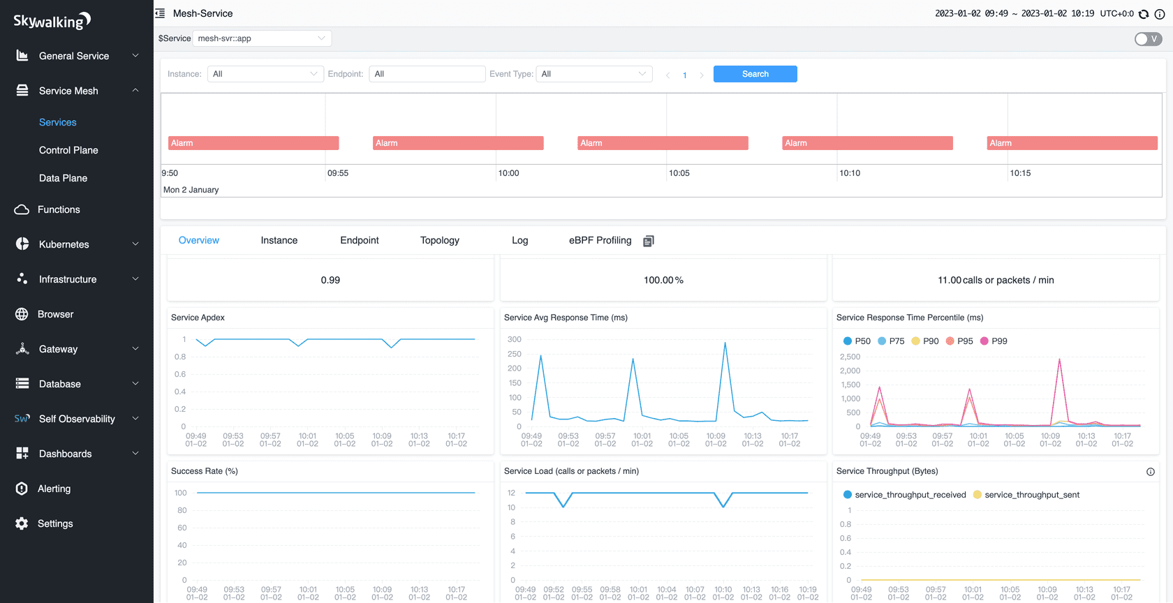
Distributed Tracing
End-to-end distributed tracing. Service topology analysis, service-centric observability and APIs dashboards.
-
Agents for your stack
Java, .Net Core, PHP, NodeJS, Golang, LUA, Rust, C++, Client JavaScript and Python agents with active development and maintenance.
-
eBPF early adoption
Rover agent works as a monitor and profiler powered by eBPF to monitor Kubernetes deployments and diagnose CPU and network performance.
-
Scaling
100+ billion telemetry data could be collected and analyzed from one SkyWalking cluster.
-
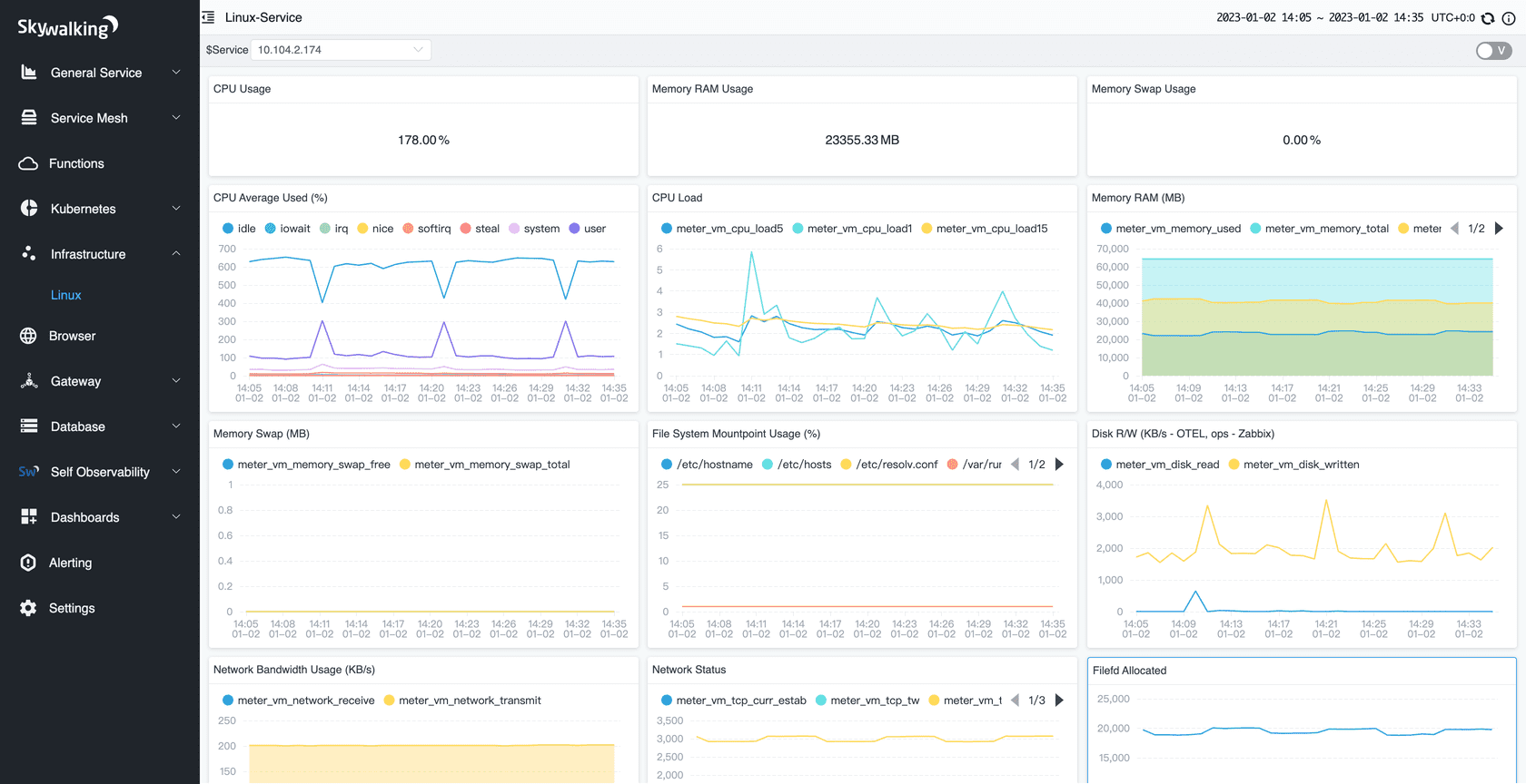
Mature Telemetry Ecosystems Supported
Metrics, Traces, and Logs from mature ecosystems are supported, e.g. Zipkin, OpenTelemetry, Prometheus, Zabbix, Fluentd
-
Native APM Database
BanyanDB, an observability database, created in 2022, aims to ingest, analyze and store telemetry/observability data.
-
Consistent Metrics Aggregation
SkyWalking native meter format and widely known metrics format(OpenCensus, OTLP, Telegraf, Zabbix, e.g.) are processed through the same script pipeline.
-
Log Management Pipeline
Support log formatting, extract metrics, various sampling policies through script pipeline in high performance.
-
Alerting and Telemetry Pipelines
Support service-centric, deployment-centric, API-centric alarm rule setting. Support forwarding alarms and all telemetry data to 3rd party.
-
AI Power Enabled
Machine Learning (ML) and Artificial Intelligence (AI) analyze observability data to identify patterns and enhance capabilities, such as recognizing HTTP URI patterns and automatically calculating metric baselines for intelligent alerting, improving anomaly detection.
Events & Blogs
-
Release Apache SkyWalking BanyanDB Helm 0.6.0
Tue, Apr 28, 2026SkyWalking BanyanDB Helm 0.6.0 is released. Go to downloads page to find release tars. Features …
-
Release Apache SkyWalking MCP 0.2.0
Sun, Apr 12, 2026SkyWalking MCP 0.2.0 is released. Go to downloads page to find release tars. What’s Changed …
-
Release Apache SkyWalking GraalVM Distro version 0.3.0
Fri, Apr 10, 2026SkyWalking GraalVM Distro 0.3.0 is released. Go to downloads page to find release tars. Upstream …
-
Monitoring WeChat and Alipay Mini Programs with SkyWalking
Thu, Apr 30, 2026Monitoring WeChat and Alipay Mini Programs with SkyWalking Mini programs are a major part of the …
-
Query SkyWalking and Zipkin Traces with TraceQL and Visualize in Grafana
Wed, Apr 8, 2026Query SkyWalking and Zipkin Traces with TraceQL and Visualize in Grafana Apache SkyWalking …
-
Monitoring LLM Applications with SkyWalking 10.4: Insights into Performance and Cost
Sun, Apr 5, 2026The Problem: As Applications “Consume” LLMs, Monitoring Leaves a Blind Spot With the …
Ready to get started?
Run SkyWalking in a snap
Try this demo music application to showcase features of Apache SkyWalking in action.
All releasesStay tuned with SkyWalking
-
Questions/bugs?
Features requests, questions or report bugs? Feel free to open a discussion or file an issue.
-
Join our slack workspace!
Send "Request to join SkyWalking slack" mail to dev@skywalking.apache.org. We will invite you in.
-
Follow us on Twitter
For announcement of latest features etc, stay tuned with @ASFSkyWalking.