基于 SkyWalking 10.4 的大模型应用监控:洞察 LLM 的性能与成本

SkyWalking 10.4 增加了 Virtual GenAI 观测面板,本文将介绍该新特性的使用。

问题:当应用开始“吞噬”大模型,监控却留下了盲区

随着生成式 AI(GenAI)在企业业务中的深度渗透,开发者正面临一个尴尬的局面:我们在应用中通过Spring AIOpenAI SDK快速集成了强大的大模型能力,但对于这些调用的实际表现却几乎一无所知。

  1. 成本与性能的“黑盒”:昂贵的模型真的更具性价比吗?
    面对高昂的大模型账单,我们往往只知道把钱交给了某个Provider,却算不清这笔账在应用内部的“投入产出比”。 盲目的选型升级:为了追求更好的体验,你可能将业务默认切换到了成本更高的旗舰模型。但在具体的业务场景下,花费数倍的 Token 成本,它真的能在真实请求中带来更低的延迟和更快的 TTFT(Time to First Token) 吗? 缺乏真实的评估基准:脱离了真实的业务请求,单纯看官网的 Benchmark 意义不大,你需要知道在实际的 Prompt 长度和并发压力下,同一Provider下的哪个模型能在“Token/Cost 消耗”与“响应速度”之间达到完美的平衡。如果没有应用侧的数据支撑,你根本无从判断哪款模型才是当前业务的最优解。

  2. 消失的“黄金超时时间”
    很多团队在代码里给 LLM 调用设置超时(Timeout)时,往往是拍脑袋决定(比如 30s 或 60s)。
    设太短:长文本生成或模型高峰期时,请求会被频繁强行中断,导致业务失败率飙升。
    设太长:如果下游供应商出现故障(卡死),大量的请求会堆积在应用内存中,阻塞执行线程,最终导致整个 Java 应用甚至微服务集群的瘫痪。 只有真正掌握了预估的整体调用延迟(P99/P95 Latency),你才能基于数据而非直觉,为不同模型设置最合理的超时策略。

  3. 被忽视的体验杀手:TTFT
    在 GenAI 场景下,用户对“快”的感知并不完全取决于整个对话结束的总耗时,而取决于**“第一行字什么时候跳出来”**。 一个总耗时 10 秒但 TTFT 仅 500ms 的流式响应,给用户的观感是“秒回”。 一个总耗时 5 秒但 TTFT 需要 4s 的非流式响应,给用户的观感却是“卡死”。 如果你的观测系统只能看到总耗时,你就会漏掉最核心的 UX 指标,无法解释为什么用户反馈“AI 很慢”即便总耗时看起来还行。

SkyWalking 10.4:应用视角的“数字仪表盘”
Apache SkyWalking 自 10.4 版本引入的 Virtual GenAI 能力,正是为了解决应用层侧的这种“观测真空”。它不依赖任何外部网关,直接通过应用侧探针(如 Java Agent)在客户端视角采集最真实的数据。

  • 精准的延迟分布(Latency Percentiles):通过 P50、P90、P99 等多维指标,帮你勾勒出 LLM 调用的真实波动曲线,为设置“动态超时时间”提供科学依据。
  • 核心 UX 指标——TTFT 监控:原生支持流式(Streaming)调用的首字延迟统计。通过对比不同 Provider 或不同模型的 TTFT,你可以优化提示词(Prompt)策略或切换更快的模型,确保用户体验始终在线。
  • 多维度的模型“画像”分析:在 Provider 和 Model 两个维度上,将 Token 消耗、预估成本与性能指标深度对齐。这让你不再看供应商全网的“理想平均数”,而是看清你的应用在调用特定模型时的真实表现,从而在复杂的模型生态中选出最具性价比的选型方案。

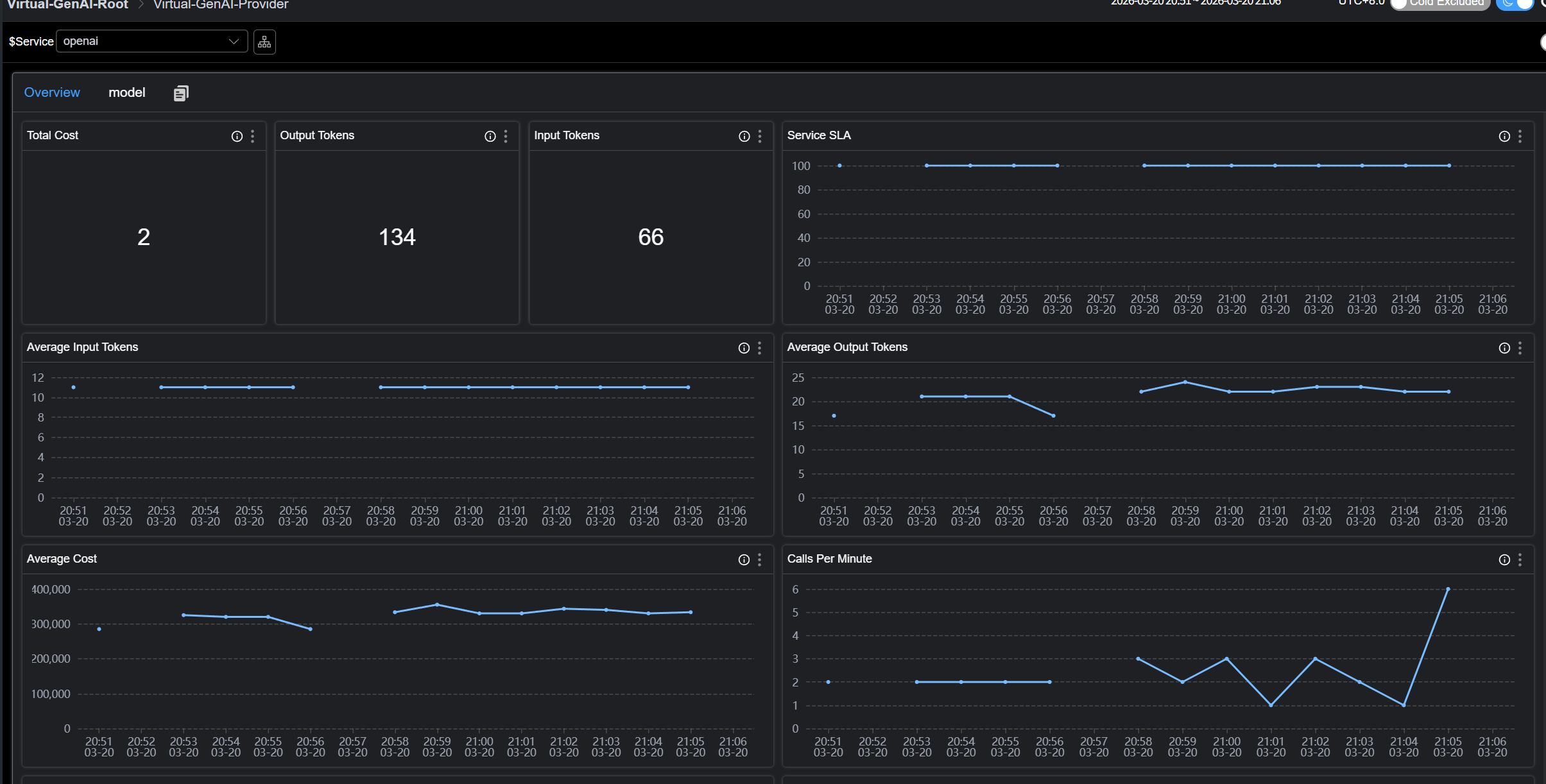
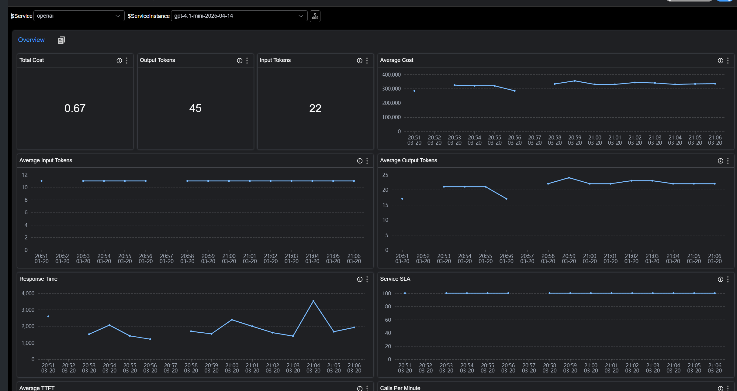
虚拟 GenAI 观测

虚拟 GenAI 代表了由探针插件检测到的生成式 AI 服务节点。GenAI 操作的性能指标均基于 GenAI 客户端视角

例如,Java 探针中的 Spring AI 插件可以检测一次对话补全(Chat Completion)请求的响应延迟。随后,SkyWalking 将在仪表盘中展示:

  • 流量与成功率 (CPM & SLA)
  • 响应延迟 (Latency & TTFT)
  • Token 消耗 (Input/Output)
  • 预估成本 (Estimated Cost)

如图: provider-dashboard-1.png provider-dashboard-2.png provider-dashboard-3.png model-dashboard-1.png model-dashboard-2.png model-dashboard-3.png

原理

当 SkyWalking Java Agent 或 OTLP 探针拦截到主流 AI 框架(如 Spring AI、OpenAI SDK 等)的调用时,将Trace 数据上报至 SkyWalking OAP。 OAP会基于这些 Trace 自动完成数据的聚合与计算。最终会生成 Provider(服务商)与 Model(模型)两个维度的各类性能指标,并直接渲染填充至内置的 Virtual-GenAI 仪表盘中。

安装配置

要求

版本要求

● SkyWalking Java Agent: >= 9.7 ● SkyWalking Oap: >= 10.4

语义规范与兼容性

SkyWalking 虚拟 GenAI 遵循 OpenTelemetry GenAI 语义规范。OAP 将根据以下标准识别 GenAI 相关 Span:

SkyWalking Java Agent

  • 上报的 Span 必须为 Exit 类型,其 SpanLayer 属性需设定为 GENAI,包含gen_ai.response.model 标签。

输出OTLP / Zipkin格式数据的探针

  • 上报的 Span 中包含 gen_ai.response.model 标签。

具体可以参考e2e配置
SkyWalking Java Agent上报数据
探针上报OTLP格式数据
探针上报Zipkin格式数据

GenAI 预估成本配置

概览

SkyWalking 提供了一个内置的GenAI计费配置文件

该配置定义了SkyWalking 如何将 Trace 数据中的模型名称映射到对应的供应商,并估算每次 LLM 调用的 Token 成本。估算成本将与 Trace 和指标数据一起显示在 SkyWalking UI 中,帮助用户直观了解 GenAI 使用带来的 预估费用影响。 重要提示: 此文件中的定价仅用于成本估算,不得视为实际账单或发票金额。建议用户定期从供应商官方定价页面核实最新费率。

配置结构

Top 字段

字段 类型 描述
last-updated date 定价数据的最后更新日期。所有价格均基于该日期前各厂商官网公布的公开计费标准。
providers list GenAI 厂商定义列表。每个厂商条目下包含匹配规则(matching rules)以及具体的模型计费信息(model pricing)。

provider 定义

providers 下的每个条目定义一个 GenAI 供应商:

providers:
- provider: <provider-name>
  prefix-match:
    - <prefix-1>
    - <prefix-2>
  models:
    - name: <model-name>
      aliases: [<alias-1>, <alias-2>]
      input-estimated-cost-per-m: <cost>
      output-estimated-cost-per-m: <cost>
字段 (Field) 类型 (Type) 必填 (Required) 描述 (Description)
provider string 供应商标识(如 openai, anthropic, gemini)。在 SkyWalking 中作为虚拟 GenAI 服务名显示。
prefix-match list[string] 用于将模型名称匹配到该供应商的前缀列表。如果 Trace 数据中的模型名以其中任一前缀开头,则会被映射到该供应商。
models list[model] 包含定价信息的模型定义列表。如果省略,系统仍能识别供应商,但不会进行成本估算。

model 定义

models 下的每个条目定义特定模型的定价:

字段 (Field) 类型 (Type) 必填 (Required) 描述 (Description)
name string 用于匹配的标准模型名称。
aliases list[string] 应解析为同一计费条目的备选名称。当供应商使用不同的命名习惯时非常有用(参见“模型别名”部分)。
input-estimated-cost-per-m float 每 1,000,000(一百万)输入(Prompt)Token 的预估成本。默认单位为 USD。
output-estimated-cost-per-m float 每 1,000,000(一百万)输出(Completion)Token 的预估成本。默认单位为 USD。

模型匹配机制

供应商级前缀匹配

当 SkyWalking 接收到包含 GenAI 调用的 Trace 时,会按照以下优先级顺序来确定供应商(Provider):

  • gen_ai.provider.name 标签:首先检索此标签。它是OpenTelemetry最新的语义规范。
  • gen_ai.system 标签:如果缺少上述标签,系统将回退到此旧版(Legacy)标签。注意:此标签仅在处理 OTLP 或 Zipkin 协议的数据时会被解析,主要用于兼容旧版的 Python 自动仪表化等库。
  • 前缀匹配 (Prefix Matching):若上述两个标签均不存在,SkyWalking 会读取 gen-ai-config.yml 中定义的 prefix-match 规则,通过匹配 模型名称 (Model Name) 来尝试识别供应商。
- provider: openai
  prefix-match:
    - gpt

任何以 gpt 开头的模型名称(如 gpt-4o, gpt-4.1-mini, gpt-5-nano)都会被映射到 openai 供应商。 一个供应商可以拥有多个前缀:

- provider: tencent
  prefix-match:
    - hunyuan
    - Tencent

模型级最长前缀匹配 (Model-Level Longest-Prefix Matching)

一旦确定了供应商,SkyWalking 会使用基于前缀树 (Trie) 的最长前缀匹配算法来查找最佳的模型计费条目。这至关重要,因为 LLM 供应商在 API 响应中返回的模型名称通常包含版本号或时间戳,与配置中的基础模型名称有所不同。 示例: 假设 OpenAI 的配置条目如下:

models:
- name: gpt-4o
  input-estimated-cost-per-m: 2.5
  output-estimated-cost-per-m: 10.0
- name: gpt-4o-mini
  input-estimated-cost-per-m: 0.15
  output-estimated-cost-per-m: 0.6

其匹配行为如下表所示:

Trace 中的模型名称 匹配的配置条目 原因
gpt-4o gpt-4o 完全匹配
gpt-4o-2024-08-06 gpt-4o 最长前缀为 gpt-4o
gpt-4o-mini gpt-4o-mini 完全匹配(比 gpt-4o 更长的前缀优先)
gpt-4o-mini-2024-07-18 gpt-4o-mini 最长前缀为 gpt-4o-mini

这种机制确保了 API 返回的带有版本的模型名称能够被正确映射到相应的价格档位,而无需在配置文件中维护精确的全名。

模型别名 (Model Aliases)

部分供应商在 API 响应和官方文档中会使用不同的命名规范。例如,Anthropic 的模型在 Trace 中可能显示为 claude-4-sonnet 或 claude-sonnet-4。通过 aliases 字段,可以让单个计费条目同时支持这两种配置:

- name: claude-4-sonnet
  aliases: [claude-sonnet-4]
  input-estimated-cost-per-m: 3.0
  output-estimated-cost-per-m: 15.0

在这种配置下,claude-4-sonnetclaude-sonnet-4(以及任何带有版本的变体,如 claude-sonnet-4-20250514)都会解析为同一个计费条目。
注意: 别名同样参与最长前缀匹配。因此,claude-sonnet-4-20250514 会匹配到别名 claude-sonnet-4,进而解析到 claude-4-sonnet 的定价信息。

自定义配置

添加新供应商 (Adding a New Provider) 要添加默认配置中未包含的供应商:

providers:
# ... 现有供应商 ...

- provider: ollama
  prefix-match:
    - mymodel
  models:
    - name: mymodel-large
      input-estimated-cost-per-m: 1.0
      output-estimated-cost-per-m: 5.0
    - name: mymodel-small
      input-estimated-cost-per-m: 0.1
      output-estimated-cost-per-m: 0.5

针对OTLP/zipkin的数据,新增了单独的estimated tag, 可以在UI上看到这次GenAI调用消耗的cost。
otlp-estimated-tag

主要指标

1. Provider Level (服务商维度)

指标 ID 描述 含义
gen_ai_provider_cpm Calls Per Minute 每分钟请求数 (吞吐量)
gen_ai_provider_sla Success Rate 请求成功率
gen_ai_provider_resp_time Avg Response Time 平均响应耗时
gen_ai_provider_latency_percentile Latency Percentiles 响应耗时百分位数 (P50, P75, P90, P95, P99)
gen_ai_provider_input_tokens_sum/avg Input Token Usage 输入 Token 的总和及平均值
gen_ai_provider_output_tokens_sum/avg Output Token Usage 输出 Token 的总和及平均值
gen_ai_provider_total_estimated_cost/avg Estimated Cost 预估总成本及次均成本

2. Model Level (模型维度)

指标 ID 描述 含义
gen_ai_model_call_cpm Calls Per Minute 该特定模型的每分钟请求数
gen_ai_model_sla Success Rate 模型请求成功率
gen_ai_model_latency_avg/percentile Latency 模型响应耗时的平均值及百分位数
gen_ai_model_ttft_avg/percentile TTFT 首个token响应时间 (仅限流式传输 Streaming)
gen_ai_model_input_tokens_sum/avg Input Token Usage 该模型的输入 Token 消耗详情
gen_ai_model_output_tokens_sum/avg Output Token Usage 该模型的输出 Token 消耗详情
gen_ai_model_total_estimated_cost/avg Estimated Cost 该模型的预估总成本及次均成本

建议使用场景

  • 性能评估:利用 响应延迟(Latency) 和 首字响应时间(TTFT) 指标,分析模型推理效率及终端用户交互体验。
  • Token 监控:实时监控 输入(Input)与输出(Output)Token 的消耗,用于分析不同业务场景下的资源占用情况。
  • 成本预警:支持基于 预估成本(Cost) 或 Token 消耗量 配置告警阈值,及时发现异常调用,防止成本超支。